メインコンテンツまでスキップ
バージョン: 3.5

既存の Prometheus サービスとの統合

CelerData は、さまざまな監視ソリューションを提供しています。推奨される DataDog の統合 に加えて、既存の Prometheus サービスと統合することで、クラスターや仮想マシンを監視することもできます。

AWS は、CloudWatch エージェントを介してサービス検出機能を提供しています。エージェントを Prometheus サービスと統合することで、クラスター ノードとそれをホストする EC2 インスタンスのメトリクスを収集できます。

サービス検出を有効にする

サービス検出は、新しく作成されたクラスターではデフォルトで有効になっています。以前に作成されたクラスターの場合は、CelerData サポートチームに連絡して、クラスターのエージェントをアップグレードしてください。

Prometheus の設定

Prometheus がメトリクスを収集できるように、Prometheus の設定ファイル prometheus/prometheus.yml を変更します。

注記

このファイルには、コンテンツの形式に厳しい要件があります。変更を加える際は、スペースとインデントに特に注意してください。

  1. 次のセクションをファイルに追加します。

    global:
    scrape_interval: 15s

    scrape_configs:
    - job_name: 'starrocks'
    scheme: https
    http_sd_configs:
    - url: https://<endpoint-domain>/api/prometheus-sd
    basic_auth:
    username: "<username>"
    password: "<password>"
    basic_auth:
    username: "<username>"
    password: "<password>"
    relabel_configs:
    - source_labels: [__meta_role]
    regex: (fe|be|cn|node_exporter)
    action: keep
    - source_labels: [__meta_node_ip]
    target_label: instance
    - source_labels: [__meta_role]
    target_label: group
  2. コードセクションを次のように設定します。

    a. <endpoint-domain> をクラスターのエンドポイントに置き換えます。クラスターエンドポイントの取得方法については、クラスターの詳細を表示 を参照してください。

    b. <username><password> を、メトリクスをスクレイプするために使用されるクラスター ユーザーのユーザー名とパスワードに置き換えます。**ユーザーは SYSTEM レベルで OPERATE 特権を付与されている必要があります。**ユーザーの作成および特権の付与に関する手順については、ユーザー管理 を参照してください。

    注記

    監視専用のユーザーを使用することを推奨しますが、必要なすべての権限を持つクラスター admin ユーザーを使用することもできます。クラスター admin ユーザーの詳細については、AWS でのデプロイ - クラスター資格情報の設定 を参照してください。

  3. 変更を保存します。その後、promtool を使用して変更が有効かどうかを確認できます。

    ./prometheus/promtool check config prometheus/prometheus.yml

    次のプロンプトは、チェックが合格したことを示しています。その後、続行できます。

    SUCCESS: prometheus/prometheus.yml is valid prometheus config file syntax
  4. Prometheus を再起動して、変更を有効にします。

    systemctl daemon-reload
    systemctl start prometheus.service

Grafana の設定

クラスターのアーキテクチャに基づいて対応するダッシュボードテンプレートをダウンロードし、Grafana Web UI を通じてアップロードします。

  1. ダッシュボードテンプレートをダウンロードします。

    注記

    テンプレートファイルは Grafana Web UI を通じてアップロードする必要があります。そのため、テンプレートファイルを Grafana にアクセスするために使用するマシンにダウンロードする必要があります。監視ノード自体ではありません。

  2. ダッシュボードテンプレートを設定します。

    a. 左上のメニューボタンをクリックし、Dashboards をクリックします。

    MA-11

    b. 表示されるページで New ボタンを展開し、Import をクリックします。

    MA-12

    c. 新しいページで Upload Dashboard JSON file をクリックし、先ほどダウンロードしたテンプレートファイルをアップロードします。

    MA-13

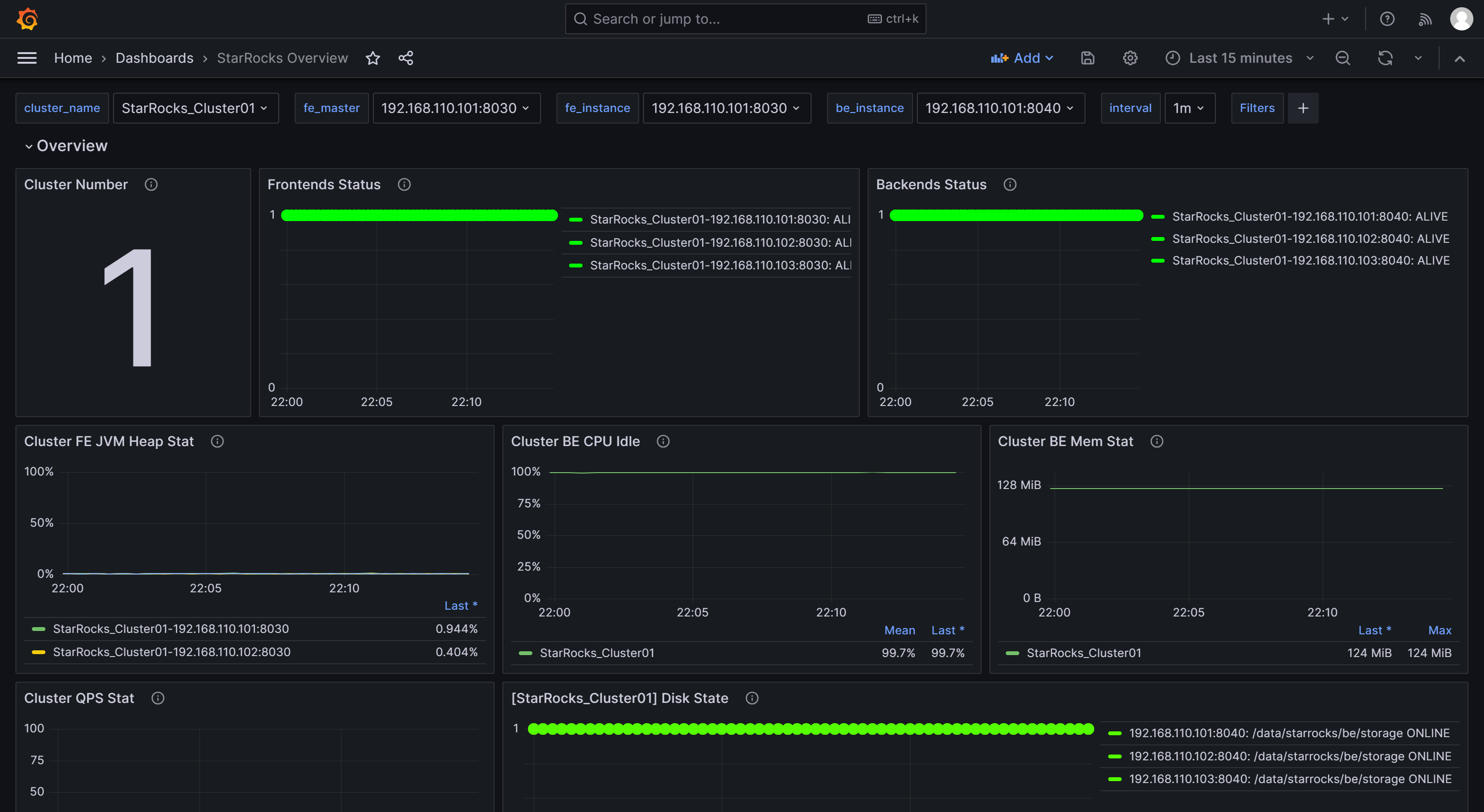
    ファイルをアップロードした後、ダッシュボードの名前を変更できます。デフォルトでは StarRocks Overview と名付けられています。その後、先ほど作成したデータソース (starrocks_monitor) を選択し、Import をクリックします。

    MA-14

    インポートが完了すると、StarRocks ダッシュボードが表示されるはずです。

    MA-15